组织碳
组织碳
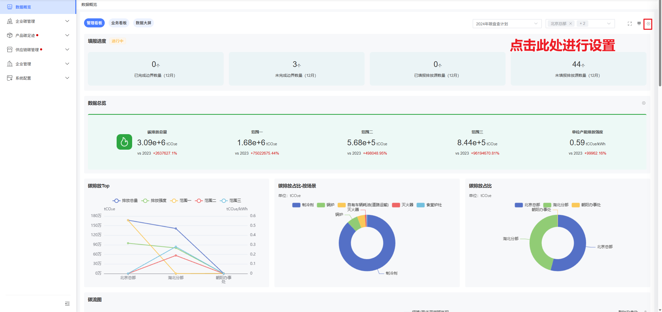
数据概览
通过多种数据统计维度、统计方式、展现方式的组合,并以可视化呈现的方式,更加直观的向用户传达企业的碳排放情况;
- 数据范围选择
数据看板支持统计单计划内的盘查数据,并可选择计划内的边界范围。

- 多看板切换
数据看板支持自定义添加多个看板,每个看板内的统计维度可自行设置。


- 自定义添加组件
数据看板内所有小组件均支持自定义灵活调整,包括组件选择、组件名称设置、布局排版,组件可视化形式、组件数据范围调整等。



企业碳管理
边界管理
排放强度设置
自定义设置系统的排放强度参照单位,启用的排放强度,将会在创建计划时,支持选择并进行数据收集,未选择的将无法选择;必须设置且仅能设置一个默认排放强度,系统内统计排放强度的地方将按默认排放强度单位进行统计并展示。
支持自定义添加排放强度,并设置排放强度的加总方法:平均:每个统计周期内的排放强度取平均值,如企业人数、企业面积;累计:每个统计周期内的排放强度取累加值,如产值、产能、产量。


碳价设置
碳价数据由企业维护,将会实时显示最新的碳价信息;已添加的历史碳价数据将会保留并可随时查询。


新建边界
“边界”作为企业进行碳盘查的排放主体,需要企业在创建碳盘查计划前,先创建并维护好边界信息。点击“新建边界”后,在弹窗内添加边界相关信息即可。

边界详细信息
完成边界创建后,即可进入边界详细信息页面。边界信息分为五个模块:基本信息、协作人员、碳目标、碳配额与碳汇记录、减碳策略,各模块介绍如下:
- 基本信息
基本信息主要包括边界名称、边界类型、负责人、所在地区等基础信息,按企业实际情况填写即可。

- 协作人员
协助边界负责人管理边界信息的模块;添加人员后,为人员设置对应角色即可。适用的角色可在系统管理-角色管理内进行设置;

- 碳目标
支持企业设置年度的排放量或排放强度目标,可选择性开启,通过排放量和排放强度开关控制即可,不需要设定目标时关闭即可。支持设置总目标和范围一、二、三的目标,总目标为必填项,范围一、二、三为非必填项。
查看状态下,会同步展示当前目标范围的实际排放数值,并将实时排放数值和目标值与上一年的数值进行同比。


- 碳配额与碳汇记录
企业自行维护边界的碳配额信息和碳汇记录。若无碳配额信息管理,可直接关闭碳配额管理模块。
碳配额计算公式:碳配额 = 行业控排系数*市场调节因子*当年实际产量(万Ah)*历史碳强度(tCO₂/万Ah);
企业需自行维护各参数的年度数值,依此来计算各年度碳配额数值。

实际余额=碳配额-实时排放量;
可交易余额=碳配额-实时排放量(相减后的实际数值满足碳配额*20%和20tCO2e上限要求);
已交易额度=取交易日期在当年内的碳汇交易记录数据内的成交量数据,卖出为正,买入为负;
已交易金额=取交易日期在当年内的碳汇交易记录数据内的成交额数据,卖出为正,买入为负;
可交易额度=可交易余额 - 已交易余额;
碳盈余=可交易额度*最新碳价;
碳汇记录:边界根据每次交易信息,录入交易时间、交易类型、成交量、成交额及交易所信息即可。


- 减碳策略
企业录入每年的减排分析内容和减排具体措施,以年度进行录入。

排放源管理
边界的排放源管理模块内,可管理边界涉及的排放源信息、采购的物料信息以及免除量化的项目信息。
- 排放源
系统已将所有排放源信息配置好并提供给企业进行选取使用,边界只需根据实际情况将涉及到的排放源添加进边界即可。




- 物料
与排放源设置功能一致,边界将采购的物料添加进来,并设置好填报人后,在创建填报计划时,便可以直接将此处维护的数据直接同步。


- 免除量化项目
免除量化项目信息将主要用于报告中此项信息的取值,对企业碳排放无任何影响。

排放源管理
系统已提前将所有排放源设置好并提供给企业使用,并支持企业新增排放源、更改排放因子数值、保存排放因子版本等操作。
新增排放源
企业可自行新增排放源,但排放源的计算公式仅能从现有之中选取,企业可自行关联排放因子,自定义排放过程名称等基础信息;
排放源的最小统计单位为排放过程,即排放源与场景/设施组合后形成的最小统计单位,因为同一个排放源和场景/设施组合后可形成多个排放过程。但在统计时,一般会按排放源-场景/设施进行统计。


排放源信息说明:
排放过程名称
企业可自行设置;
场景/设施、排放源、排放公式
仅能从现有选项中选取,无法自定义新增;
填报说明
用于补充说明当前排放源的填写要求,填写的内容将在排放源数据填报页展示,如果开关开启,则正常显示,如果开关关闭,则填报页内,不显示填报说明按钮。
- 凭证模板
管理员可将企业收集此排放源数据的通用模板文件在此上传,填报人在填报数据并上传证明文件时,会看到此模板,可自行下载。
- 排放公式
为当前排放源匹配适用的排放公式,若排放公式中涉及到活动数据参数,可直接在此处编辑。
- 排放因子
关联排放因子,可关联多个排放因子,边界在填报此排放源时,会根据边界所在地区、计划收集年份,自动匹配最合适的排放因子。

恢复默认、删除
若企业无意更改了系统默认的排放源信息,如基本信息或因子数值等,可点击“恢复默认”,将数据恢复至原始数据。企业自行添加的排放源不支持恢复默认操作。
企业自行添加的排放源数据支持删除,系统默认的排放源无法删除。

排放因子管理
新建排放因子
企业可自行添加/编辑排放因子,排放因子需选择现有的排放因子公式,排放因子公式包含多参数或单一参数类型,企业需根据排放因子关联的排放源,准确输入相关信息。

计划管理
企业需通过创建年度碳排放盘查计划,进行相关排放源数据收集及碳排放计算;计划可实时查看填报、审批状态及实时碳排放数据监测。
新建计划
点击“新建计划”按钮,即可开始创建新的计划;创建新计划时,只需录入基本信息和时间范围信息即可。

计划详细信息
计划创建成功后,即可进入计划详细信息页面。计划信息主要包括基本信息、时间范围、协作人员、边界配置、任务设置5个模块;同时包括计划开启/终止、查看计划进度和生成报告功能;
- 基本信息
基本信息包括计划名称,所属年份,数据填报周期等,下面介绍部分信息的使用场景:
所属年份
即当前盘查计划的年份信息,盘查计划以一个完整年份为统计周期;
数据填报周期
数据统计、填报的时间周期,分为月度、季度、年度;月度将会分为12周期进行数据收集及填报,每个周期为一个自然月,季度和年度同理;
排放强度范围
选择计划参照的排放强度类型,支持多选,可选范围为已开启的排放强度类型(在边界管理里设置);
默认排放强度
在已选的排放强度范围里,设一个排放强度类型为默认排放强度;计划里统计排放强度时,将会按默认的排放强度类型进行统计;
排放强度目标
整个计划(包含计划内所有边界的排放数据)的排放强度目标,按默认排放强度进行设置;

- 时间范围
计划开展过程中,几个参考的时间段,包括计划起止时间、数据收集时间、数据审核时间、清册编写时间、报告产出时间;此处的时间对计划无任何影响,只做信息展示。

- 协作人员
协助计划负责人管理计划的模块;添加人员后,为人员设置对应角色即可。适用的角色可在系统管理-角色管理内进行设置;

- 边界配置
为计划配置待盘查的边界信息;边界信息里包括排放源填报范围、各类目标值设定以及相关责任人设定。
添加边界
选择待盘查边界,并添加至计划内;

排放强度目标、排放量目标、目标细分
目标开关,决定边界是否需要设置相关目标;目标细分包括范围一目标、范围二目标、范围三目标;开关开启时,则边界可设定目标值,开关关闭时,列表上隐藏此目标,无法设定目标值。

碳数据收集
因为边界是分上下级结构的,所以当下级边界添加至计划内时,会一并将此下级边界的每一级上级边界均添加至计划内;此时,如果上级边界不需要参与本次碳盘查,则需通过“碳数据收集”开关进行控制;开关开启,则代表此边界参与本次碳盘查,开关关闭,则代表此边界作为上级边界被添加至计划内,但不参与本次碳盘查计划;

排放源(含范围三)
设置边界需填报的排放源和物料;边界添加至计划内的同时,会同步将边界在“边界管理”模块已配置的排放源、物料和免除量化项目(不涉及碳排计算)数据添加至计划内,管理员可在此基础上进行调整。

排放强度
计划的基本信息里“排放强度范围”选择排放强度类型均需边界填报数值,因此需在此设置每个排放强度类型的填报人。

填报负责人
管理本次计划下,当前边界的数据填报进度。
数据审核人
负责本次计划下,当前边界的数据审核任务。
抄送人
查看本次计划下,当前边界的整体填报、审核进度。
操作
- 数据收集范围:边界添加至计划内时,会同步从边界的基本信息里同步已经添加的内容,并支持修改;用于在数据填报页,提示填报人在当前边界的数据收集、填报范围。
- 盘查区域平面图:图片上传,主要用于报告内的文件需要。

- 任务设置
任务起止时间
配置计划内每期任务的自动开始、结束时间,支持每期单独配置或统一配置所有期数。
自动提醒
系统自动通过企微、邮件等方式提醒相关人员进行数据填报、审核,具体包括:任务开始时提醒负责人、即将逾期的任务提醒相关责任人(支持设置即将逾期的天数)
提醒方式
目前支持三种提醒方式:企业微信、站内信和邮箱。


- 开始/终止计划
当计划的所有相关信息均已配置好后,即可开启计划;
计划开启后,将会根据边界配置的相关责任人,将任务分配到责任人的账号下,由责任人开始填报、审核数据。
计划开启时,需要保证“边界配置”模块内,已添加边界信息,且边界下的排放源、物料、排放强度均需设置好填报人,以及边界的填报负责人、数据审核人均需设置好,否则计划无法开启;
计划开启后,开启计划按钮将变更为“终止计划”按钮;计划一旦终止,所有任务将无法继续进行,需等计划再次开启后才可继续进行。

- 生成报告
计划可随时生成报告,生成报告时,将会截取生成时的时间点,取当时已完成填报的数据;生成报告时,需事先完成报告信息的相关配置,如下:
- 数据范围
- 选择边界:选择报告内的包含的边界范围;
- 选择期次:选择计划内期次;
- 数据类型:仅统计边界本身实际填报数据、仅统计边界本身碳盘查数据;
- 报告信息:
- 报告名称:报告名称可自行填写;
- 报告模板:选取报告模板;
- 报告主体:边界名称、租户名称;
- 边界名称:将使用报告包含的边界名称作为报告的主体,以及边界的相关信息;
- 租户名称:将使用平台的企业名称作为报告的主体,以及企业的相关信息;
- 选择边界:选择报告内的包含的边界范围;

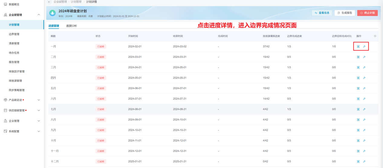
查看进度
在计划信息页面,点击“查看进度”,将进入进度详情页。

进度详情
进度详情页的默认列表数据为计划各期次的数据;如果计划的填报周期为月度,则列表数据为12条,每个自然月为一期;如果周期为季度,则列表数据为4四条,每个自然季度为一期;如果周期为年度,则列表数据为1条,则是全年为一期;
点击每期操作栏里的“进度详情”,可进入下级页面,查看此期数下,各边界的完成情况;
进入边界完成情况页,可点击各边界操作栏内的“查看”,进入当前边界的数据填报、审核页,查看各排放源、物料的实时完成进度。

数据分析
计划的数据分析同样采用数据看板的实现方式,支持多数据看板配置,以及每个小组件的灵活搭配,与首页的操作方式一致。

待办任务
待办任务模块,用于填报排放源、物料的活动数据,及数据的审核工作;此模块主要面向于被分配任务的相关责任人;填报页面主要范围三类数据的填报工作:排放强度数据、排放源数据及物料数据;
待办任务列表
填报人登录系统后,将会在待办任务列表看到分配给自己的任务,且任务列表上会展示当前任务的相关信息,以及任务下具体的每个填报项的状态,状态后会展示此状态下填报项数量。

数据填报
填报人进入填报页后,将仅能看到分配给此填报人的待填报项;填报页左侧为待填报项目录,点击后页面可快速移至此填报项;每个排放强度仅需录入活动数据即可,排放源和物料需录入活动数据及数据来源相关字段,包括活动数据类别、仪器校正等级和活动记录方式及表单;每个待填报项支持上传证明文件。
当所有待填报项已完成填报后,即可提交数据至审核环节;点击“提交数据”按钮时,系统会校验当前页面是否存在未填报项,若果存在则无法提交;
数据一旦提交后,将无法修改;只有审核人退回后,才可重新修改;


数据审核
数据的审核结果分为通过、驳回和建议优化;除通过状态,驳回和建议优化均会将数据退回至填报人进行重新填写;驳回和建议优化时,审核人可以添加说明内容,便于填报人了解问题所在;
当所有数据均已审核后,便可点击“完成审核”按钮,将审核结果提交,对于驳回和建议优化的数据,将会退回至填报人进行重新填写;如果存在未给出审核结果的数据,则其他数据的审核结果均无法提交。
对于已审核的数据,无论审核结果是否提交,审核人均可以重新审核。



催办
若存在数据逾期未提交或未审核的情况,负责人可以通过点击催办按钮,通过企微、邮件等形式通知相关责任人尽快登录系统完成待办任务。


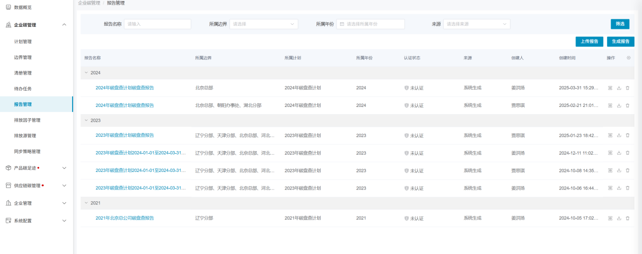
报告管理
报告管理模块会记录生成的每一份报告,同时也支持上传自有报告。同时报告详情页以数据看板的形式进行数据展示,便于用户对报告内数据有更直观的认识。
报告列表
报告列表会记录平台生成的每一份报告,以及用户自行上传的报告。

生成报告
生成报告功能与“计划管理”模块内的生成报告功能一致。

上传报告
企业可将历年已经做过的碳盘查报告上传至系统内,在系统内进行数据留存,以保证企业历年碳盘查数据的完整性。上传报告时,同样是会生成一份报告数据,数据来源为自行上传;平台生成的报告的数据来源为系统生成。

报告详情页
报告生成后,即可进入报告详情页,查看报告详细信息。对于系统生成的报告,详情页同样以数据看板的形式对报告数据进行可视化呈现。但用户自行上传的报告,仅支持查看报告基本信息及更多附件的上传功能。

- 报告认证
系统支持上传认证报告文件,进而标记当前报告的认证状态;点击页面上的“立即认证”按钮,在弹窗内输入认证信息即可。若当前时间超出认证报告生效时间时,认证状态将切换至未认证状态;

- 文件上传
在报告内,同样只是上传其他附件,有助于用户将于报告相关的文件均上传至报告内,对数据进行归纳、留存。

下载报告
平台生成的报告、用户自行上传的报告均只是下载,以保证数据的随时可用。
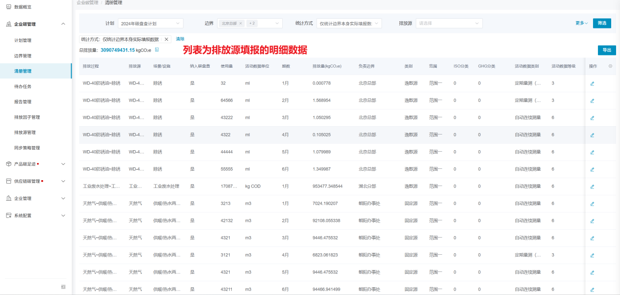
清册管理
清册管理模块以单计划为统计范围,将边界填报的排放源、物料的明细数据一一列出;同时支持数据导出,导出时既可导出列表样式的默认格式,也支持导出企业需要的定制化格式。


